Кейс-чемпионат 2026 уже начался! Приём заявок открыт, а церемония награждения пройдёт на Baltic Digital Days. Самое время похвастаться лучшими SEO-проектами 🌊
👉 Посмотреть требования и подать заявку 👈

Из стажера в топ-10: как я прокачал Changellenge >> с нулевым опытом в SEO

За 15 месяцев раздел «Вакансии» вырос с 12k до 39k визитов в месяц, получил ~400 новых посадочных, ~500 актуальных вакансий в неделю и 85% ключевых слов в ТОП-3. Драйверы роста: чпушные URL, разметка вакансий, автоматизация публикаций и контент-завод.

От кого

Илья Кривопустов, SEO‑специалист Changellenge (инхаус).

Задача, контекст

Changellenge >> — карьерная платформа и сообщество для студентов, выпускников и джуниор‑специалистов. С 2007 года соединяем топ‑работодателей и молодых талантов: кейс‑чемпионаты, вакансии и стажировки, онлайн‑курсы, проекты по HR‑бренду. Ежегодно через проекты проходит 120 000+ человек.

В Changellenge >> я пришел на стажировку в качестве стажера SEO‑специалиста. В багаже у меня был пара прочитанных кейсов, опыт работы на онлайн‑бирже копирайтинга, один не сильно удачный сайт услуг, который я пытался продвигать, и большой запас энтузиазма. Наставников по SEO у меня никогда не было — мне сразу дали доступы и сказали делать то, что надо. Что надо делать, я тогда еще не знал.

Цель продвижения была в основном позиционная: закрепить бренд платформы как самостоятельного джобборда в Google. MAU и поисковой трафик — тоже цели, но без жестких KPI на старте. Ниша сильно конкурентная: hh, fut, superjob, поддомены и карьерные сайты крупных компаний.

Точка отсчета — 27.04.2024. Нужно было самому разобраться в CMS, изучить похожие кейсы продвижения (которых в этой нише практически не было, особенно в RU сегменте), наладить подачу контента и при этом ничего не поломать.

Изначально в разделе

  • публиковалось до 50 вакансий, часть — не актуальны и не релевантны;

  • фильтр Битрикса выдавал непонятные URL с apply на конце;

  • не было посадочных под ключевые фильтры, например «стажировка аналитика» и т. п.;

  • поисковой трафик — около 12k сеансов/мес., 6 запросов — в ТОП‑3.

Что требовалось: заметно вырастить посещаемость, вывести ключевые направления в видимую часть выдачи и упростить работу редакции без расширения штата.

Ниша

Джобборды для студентов и junior‑специалистов: вакансии, стажировки, лидерские и образовательные программы. По основным кластерам выдача занята агрегаторами и карьерными сайтами крупных компаний. 

Срок работ

27.04.2024 — по настоящее время (16 месяцев на дату подготовки кейса).

Позиции и трафик на старте

  • Трафик: ~12 000 визитов/мес. на /vacancy и /filter.

  • Видимость: 80% ключей в ТОП‑10

  • Контент: ~50 вакансий, 0 нишевых посадочных (направления/города).

Как проводили аудит и чем пользовались

  • Проверка позиций (Топвизор). Еженедельно трекали основные ключи, чтобы видеть динамику.

  • Проверка частоты (Топвизор). Оценивали потенциал ключей и расставляли приоритеты: где быстрее получить видимость, а где нужна проработка.

  • Анализ сниппетов (фрагменты выдачи). Смотрели, как выглядит карточка вакансии в Google и посадочные конкурентов, и дотягивали разметку, чтобы получить расширенный сниппет и повысить CTR.

  • Технический аудит (Топвизор + Screaming Frog). Искали дубли, битые ссылки; отметили сотни URL без h1 и description — это съедало бюджет краулинга, страницы не индексировались.

  • Ключевые слова и кластеризация. Сбор и кластеризация в Wordstat, Keys.so, Арсенкин. 

  • Веб‑аналитика. Яндекс.Метрика: визиты, доля органики, глубина, поведенческие метрики — замеряли эффект каждого изменения.

  • Контент и автоматизация. Google Sheets + GPT for Sheets — шаблоны метатегов и описаний, автоматический экспорт через таблицы с помощью интеграций в Битриксе.

Найденные проблемы и что мы сделали

1) Структура URL и мета

Что было. Длинные параметры фильтров, нечитаемые URL, просадка по CTR.
Что сделали. Поставили модуль «SEO‑Шаман» для Битрикса, задали шаблон /vacancy/filter/, подключили автогенерацию H1/Title/Description и хлебных крошек, почистили дубли и неуникальные посадочные.
Зачем. Сделать адреса понятными для пользователя и робота, ускорить переобход и улучшить кликабельность.
Чем мерили. CTR и скорость появления новых URL в индексе.
Результат. Роботы быстрее переобходят новые страницы, люди чаще кликают на них в топе и посадочные страницы стали более явными

2) Нишевые посадочные (матрица «направление × город × формат»)

Что было. Запросы есть («стажировка SQL», «стажировки аналитика»), а страниц нет.
Что сделали. Собрали семантическое ядро и сделали более 400 посадочных по разным направлениям — компании, город, фильтры по профессиональным индустриям, форматы стажировок и вакансий. А также сильно их редизайнули на основе бенчмаркинга поисковых и бизнесовых конкурентов.

Старый дизайн
Старый дизайн
Новый дизайн
Новый дизайн

Зачем. Закрыть поисковое намерение пользователя и собрать длинный хвост, где агрегаторы слабо детализируют выдачу.
Как генерили. Google Sheets + GPT for Sheets: на основе мета‑тегов конкурентов и семантики создавали тайтлы/дескрипшены/описания с помощью GPT‑4o прямо в гугл таблицах. Никакого ручного труда, вычиткой занималась тоже нейросеть.  

3) Разметка вакансий Schema.org (тип JobPosting) для Google

Что было. Базовая разметка без деталей.
Что сделали. Добавили jobLocation, employmentType, hiringOrganization, validThrough.
Зачем. Улучшить сниппеты и повысить релевантность выдачи. Фид вакансий от Яндекса не внедряли: слишком много правил, трудоемкость высокая, отдача спорная по опыту смежных фидов (например фидов онлайн‑курсов, где CTR был очень небольшим). В Google — быстрее и предсказуемее: расширенный сниппет дает заметный вклад в CTR.

4) Индексация и скорость выхода в поиск

Что было. Новая вакансия попадала в поиск через несколько дней — до недели.
Что сделали. Подключили Google Indexing API (официально поддерживает разметку JobPosting), отправляем до 200 URL в день сразу после публикации вакансий.

GSC perfomance
Данные из GSC

Зачем. Сократить лаг между публикацией и видимостью.

Чем мерили.

Время появления в выдаче и клики по свежим страницам.

Результат.

Быстрая индексация и появление в выдачи.

5) Ручная публикация → единый конвейер

Что было. Около 5 человек и 12 человеко‑часов в неделю на переработку текста, публикацию через админку.
Что сделали. Подключили большое количество промтов на создание публикаций с помощью того же расширения GPT for Sheets и парсинг описаний вакансий из внешних источников. А публиковали через специальные интеграции в админке Битрикса. Можно было вставлять ссылку на таблицу и автоматом публиковать сотни вакансий.
Зачем. Убрать ручной и трудоемкий процесс, высвободить время под другие задачи.
Результат. Теперь 1 человек тратит около 4 часов в неделю: спарсил, проверил все ли правильно и выгрузил на платформу.

6) Контент‑завод по созданию текста для постов и картинок

Как устроено. Сначала мы использовали телеграм‑каналы вакансий как источник трафика, но ручные посты делались долго и почти не окупались. Поэтому развернули автоматизацию. 

В качестве базы взяли Airtable — это облачные таблицы/no-code база со встроенным AI: из описания вакансии он извлекает и нормализует ключевые поля (должность, компания, город, формат занятости, дедлайн, ссылку, описание) и приводит формулировки к единому виду. 

Далее данные уезжают в Make — сервис интеграций и сценариев без кода. Там мы проверяем дедлайны и валидность записей, а затем публикуем посты в подканалы и основной канал. Параллельно Make отправляет запрос в Bannerbear — API‑сервис генерации изображений по шаблонам: он собирает обложку поста из заранее заданных элементов бренда и текстовых полей (должность, компания, город и др.). За счет динамических полей и нескольких вариантов макетов карточки не выглядят одинаковыми, но при этом остаются в одном стиле и не требуют ручной верстки.

Каналы трафика
Каналы трафика
Пост в телеграм-канале
Пост в телеграм‑канале

Зачем. Почти полностью снять операционку, сократить ручной труд и стабильно подпитывать сайт переходами из каналов без просадки качества.

Результат. Трафик из телеграм‑канала вырос примерно в 4 раза, заметно улучшились поведенческие метрики на сайте и это дало ощутимый буст органическому росту.

Результаты

  • Контент: 50‑100 вакансий в месяц → 400‑500 в неделю

  • Посадочные: из нуля в 400 (города, компании, направления, формат занятости)

  • Трафик общий: 12 тысяч → 39 тысяч визитов в мес. (+225 %) 

Трафик в Яндекс Метрике
Трафик в Яндекс Метрике
  • Органика: 6 тысяч → 22 104 визитов/мес. (+263 %) 

Органический трафик в Яндекс Метрике
Органический трафик в Яндекс Метрике
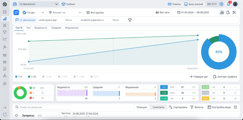
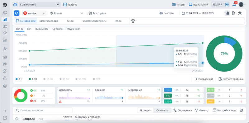
  • Видимость: 10% ядра в ТОП‑3, а теперь 85% — в ТОП‑3. 

Видимость в Топвизоре
Видимость в Топвизоре: Google
Видимость в Топвизоре: Яндекс
Видимость в Топвизоре: Яндекс

📉 Проверьте Видимость своего сайта в Топвизоре

Узнать Видимость сайта можно с помощью проверки позиций в Топвизоре. Добавьте поисковые системы, регионы и запросы и запустите проверку, а также проверьте частоту запросов — она нужна для подсчета Видимости. Показатель рассчитается автоматически, а если у вас добавлены конкуренты, вы сможете сравнить с ними свою Видимость на одном графике.
  • Процессы по созданию контента: 12 часов в неделю на вычитку и публикаций → 4 часа в неделю

  • Бизнес‑эффект: выросло количество доступов и обращений к карьерной платформе, используем отчеты по позициям из Топвизора как доказательство видимости площадки и в b2b презентациях.

Инсайты по кейсу

  • Автоматизация создания контента — не бонус, а стратегический рычаг SEO. Скорость, стабильность и масштаб зависят не только от семантики, но и от того, как устроен конвейер вашего контента. Чем меньше ручного процесса и больше единых шаблонов, форматов, тем выше качество, тем быстрее публикация и тем заметнее эффект на органику.

  • Когда рынок забит гигантами, нишевые ключи решают. Крупные ключи в любом случае заберут агрегаторы, но нишевые ключи, среднечастотные и низкочастотные открывает сотни понятных намерений поиска. Такие посадочные закрывают конкретные задачи пользователя и собирают устойчивый трафик там, где конкуренты не детализируют выдачу.

  • Дистрибуция усиливает SEO, а не конкурирует с ним. Другие источники трафика (например, телеграмм) — это не только про бренд в соцсетях и SMM. При правильной автоматизации они стабильно дают релевантных пользователей на посадочные страницы и вакансии, улучшают поведенческие метрики и подталкивают органический рост.

  • SEO должно говорить на языке бизнеса. Увеличение трафика из поиска — хорошо, но клиентам нужны видимые доказательства: скриншоты видимости, понятные дашборды и ясная связь изменений с доступами к платформе.

  • Учитесь на чужом — проверяйте на своем. Читайте кейсы, смотрите разборы и видео, но всегда валидируйте бест практикс на маленьких запусках и только потом масштабируйте. И в целом старайтесь больше думать как менеджер продукта. SEO — это не только про семантику, ключи и мета‑теги. Это про логику, процессы, приоритизацию и влияние на бизнес‑результат.

Ссылки

Топвизор (динамика/позиции)

Ссылка на раздел вакансии и стажировки

Ссылка на канал с вакансиями в телеграмме

Контакты для вопросов

Telegram: @krivoyoy
Почта: i.krivopustov@changellenge.ru